【导读】DC/DC降压型电路在日常的电路设计中经常遇到,这些电路的接地节点会聚快速变化的大电流。当接地节点移动时,系统性能会遭受影响并且该系统会辐射电磁干扰(EMI)。
DC/DC降压型电路在日常的电路设计中经常遇到,这些电路的接地节点会聚快速变化的大电流。当接地节点移动时,系统性能会遭受影响并且该系统会辐射电磁干扰(EMI)。但是如果很好地理解“接地“引起的接地噪声的物理本质可提供一种减小接地噪声问题的直观认识。
在高频时,一个大电容器——例如降压型变换器输入电容器,CVIN——可以看作一个DC电压源。类似地,一个大电感器——例如降压型变换器输出电感器,LBUCK——也可以看作一个DC电流源。所做的这些近似有助于直观理解。

图2示出当开关在两个位置之间交替切换时磁通量如何变化。

大电感器LBUCK使输出电流大约保持恒定。类似地,大电容器CVIN保持电压大约等于VIN。由于输入引线电感两端的电压不变,所以输入电流也大约保持恒定。
尽管输入电流和输出电流基本不变,但当开关从位置1切换到位置2时,总环路面积会迅速变为原来的一半?;仿访婊谋浠馕蹲糯磐康目焖俦浠?,从而沿着接地回路引起接地反弹。
实际上,降压型变换器由一对半导体开关构成,如图3所示。
虽然每个图中的复杂程度增加,但是通过磁通量变化引起接地反弹的分析方法仍然很简单和直观。

事实上,磁通量的变化会沿着接地回路各处都产生电压,这就带来了一个有趣的问题:哪里是真正的地?因为接地反弹意味着,相对于称作地的某个理想点(那一点需要定义),在接地返回印制线上产生一个反弹电压。
在电源稳压器电路中,真实的地应该连接在负载的低压端。毕竟,DC/DC变换器的目的是为负载提供稳定的电压和电流。电流回路上的其它所有点都不是真正的地,只是接地回路的一部分。
由于在负载的低压端接地并且环路面积的变化是接地反弹的原因,图4显示了如何精心地放置CVIN通过减小环路面积变化的比率降低接地反弹。

电容器CVIN旁路PCB顶层的高端开关直接到达底层低端开关两端,因此减小了环路面积的变化,将其与接地回路隔离。当开关从一种状态切换到另一种状态时,从VIN的底部到负载的底部,无环路面积变化或开关电流变化。因此接地回路没有发生反弹。

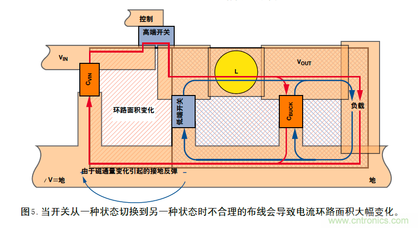
实际上,PCB布线本身决定了电路的性能。图5为图3中降压型变换器电路原理图的PCB布线图。当开关处于状态1所示的位置,高端开关闭合,DC电流沿着外圈红色环路流动。当开关处于状态2所示的位置,低端开关闭合,DC电流沿着蓝色环路流动。注意由于环路面积变化引起磁通量变化。因此产生电压和接地反弹。
为了清晰起见,在单层PCB上实现布线,但即使使用第二层整块接地平面也无法解决接地反弹问题。在展示改进布线图之前,图6给出了一个简单例子说明地平面无法解决问题。

这里,我们采用双层PCB以便在与顶层电源线垂直处附加一个旁路电容。在左边的例子中,地平面是整体的并且未切割。顶层印制线电流通过电容器流过,穿过过孔,到达地平面。
因为交流(AC)电总是沿着最小阻抗路径流动,接地返回电流绕着其路径拐角返回电源。所以当电流的幅度或频率发生变化时,电流的磁场及其环路面积发生变化,从而改变磁通量。电流沿最小阻抗路径流动的规律意味着,即使采用整体地平面也会发生接地反弹——与其导通性无关。
在右边的例子中,一个经过合理规划切割的地平面会限制返回电流以使环路面积最小,从而大大减小接地反弹。在切割返回线路内产生的任何剩余接地反弹电压与通用地平面隔离。
图7中的PCB布线利用图6中示出的原理减小了接地反弹。采用双层PCB板以便将输入电容器和两个开关安排在地平面的孤岛上。
这种布线不必最好,但它工作很好,而且能够说明关键问题。应该注意红色电流(状态1)和蓝色电流(状态2)包围的环路面积很大,但两个环路面积之差很小?;仿访婊浠缓苄∫馕蹲糯磐康谋浠?mdash;—即接地反弹小。(然而,一般情况下,也要保证环路面积小——图7只是为了说明AC电流路径匹配的重要性。)
另外,在磁场和环路面积发生变化的接地回路孤岛内,沿着任何接地回路引起的接地反弹都受接地切割限制。
此外,可能第一眼看上去,输入电容器CVIN好像没有位于图4中所示的顶层高端开关和低层低端开关之间,但进一步观察才会发现是这样。尽管物理邻近可以很好,但真正起作用的是通过最小化环路面积实现的电子接近。

在大多数情况下,应该首先考虑地平面的电阻,然后考虑所有开关和进入返回路径的寄生电容器两端流过的位移电流。
无论什么电路,基本接地原理都是相同的——应该使磁通量的变化最小或者对它隔离。
注:本文摘抄Analog Dialogue第41卷第2期。
(转载自:贸泽工程师社区,来源:韬略科技EMC,作者:袁韶庚)
免责声明:本文为转载文章,转载此文目的在于传递更多信息,版权归原作者所有。本文所用视频、图片、文字如涉及作品版权问题,请电话或者邮箱联系小编进行侵删。




